
P产品分类RODUCT CATEGORY
更新时间:2020-07-14
浏览次数:2421Fluke Norma 6000系列功率分析仪小巧但强大,助您轻装上阵,现场测试人员的福音!用于测量电机各种工况下运行时的功率、效率及谐波等以检测产品现场使用的性能和质量,给产品改进提供有力的数据。
电力电子设备日益增加的现场应用提高了功率分析仪的便携式测试需求,对于从事太阳能,风能,电动汽车,电子制造业,研发和第三方实验室工作的测试工程师和服务技术人员,Fluke Norma 6000系列便携式功率分析仪提供了更容易使用的手持式工具,用于测量功率、效率及谐波等以检测存在的问题。全新的产品还能够为用户提供更好的使用体验,在执行这些测量时无须专业的知识或更详细的培训。
Fluke Norma 6000系列功率分析仪主要功能与特点
典型应用
1、光伏行业典型应用

2、风电行业典型应用

3、电机及驱动典型应用

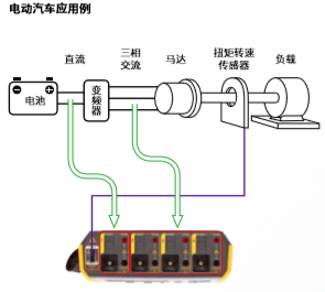
4、电动汽车典型应用

这些用户必须在现场或者实验室高效地测量功率、能耗、效率以及谐波,并快速找到问题根源。Fluke Norma 6000系列功率分析仪便携式的设计使得体积更小,重量更轻,适用于随身携带、攀爬和长距离的步行。配有图形连接指南和直观菜单结构的 Norma 6000系列可满足复杂的现场环境,即使技术不熟练和对仪器不熟悉的工程师也可快速上手,可更快、更可靠地完成测量,节省时间。强大的电池续航能力使得用户再也不需要在测试现场寻找很难获得的的电源插座,从而轻松满足一天测试所需。Norma 6000系列功率分析仪还支持主从机模式从而实现双机互联,多扩展至8个通道,所有数据均可在一台仪器上读取并记录。高达32G的内存也支持用户进行长时间的测试和记录。
Fluke Norma 6000系列功率分析仪可高效、快速进行测量,成为相关技术人员的测试利器。